144Hz高刷丝滑享受!荣耀MagicBook 16 Pro锐龙版评测 |
|
珠江路在线
2021年9月27日
编辑:
|
|
|
一、前言:主打大屏轻薄 MagicBook首次搭载RTX独显
过去几年, 光荣始终 坚定地在智能终端领域全身心投入,特殊是 保持“1+8+N”全场景 策略,以AI加持的手机为核心,打造包含笔记本、智慧屏、平板机、可穿戴 设施等在内的一体化无缝体验,已经构建了 完全的生态体系,并且越来越高端化 。
9月26日, 光荣全场景多款重磅新品再次 群体登场,尤其是带来了新款MagicBook笔记本, 接续冲击高端市场 。
这便是今日的主角—— 光荣MagicBook 16 Pro锐龙版 。

它在定位上主打大屏高能轻薄本,连续好身材的同时,加入了极为 壮大的硬件,其中 解决器 使用的是市面上十分火的AMD锐龙5000H系列移动 解决器,搭配NVIDIA GeForce RTX显卡,再配合16.1寸144Hz高刷的IPS屏幕,配合RTX3050独显可为游戏发烧友带来到顺畅的性能体验 。
值得一提的是,这也是 光荣MagicBook笔记本第一次 使用NVIDIA RTX系列游戏显卡,并且是最新的RTX 30系列(上一年的 光荣猎人游戏本用过RTX 2060、GTX 1660 Ti),而此前只用过入门级的NVIDIA MX系列 。
为了 开释 解决器和显卡的性能,内部散热上也 使用了75mm+电竞级双风扇,并且特殊在装备了 能够精确感知机身温度的8颗高精度温度传感器, 保障榨干全部潜能 。
要晓得,这在以前都是厚重游戏本上 能力看到的,MagicBook 16 Pro锐龙版却更接近轻薄本,厚度惟独18.2毫米,分量不过1.87千克 。
下图为MagicBook 16 Pro的参数:

二、外观:全金属机身 16寸大屏却如此 轻盈


MagicBook 16 Pro锐龙版连续了该系列机型一向的轻薄全金属机身设计,三围尺寸仅有368×236×18.2mm,仅重1.87kg 。关于传统轻薄 原来说这不算啥,但人家用的可是有媲美游戏本的配置,以及16.1英寸大屏 。

A面 比较简约,惟独“HONOR”LOGO,搭配金属材质,看起来时髦简约 。

B面搭载了通过德国莱茵低蓝光认证、国家眼科工程 核心护眼认证的16.1英寸IPS屏,并且 支撑144Hz高刷新率,不单日常阅读更顺畅,配合RTX3050显卡更能在FPS游戏中 开释高帧率所带来的畅快游戏体验,画面细腻无撕裂感 。
左右边框仅有5.1mm,实现了87.3%的屏幕占,在玩游戏、还是看视频,都 能够带来更为沉醉、流畅的 感想 。

C面的键盘采纳孤岛式键盘设计,打字极为 舒服,只惋惜没有数字小键盘 。
底部 使用了防误触设计的大面积触控板, 遍及操纵精度,体验上也会比一般触控板更好一些 。


C面键盘左右两边的黑条其实是2W阵列式扬声器,并且 支撑Nahimic游戏级音效 。
右边的喇叭上方, 使用了二合一指纹 鉴别与电源键, 微微一按即可 实现开机登陆操作 。
这种电源键独立设计也值得点个赞 。众多笔记本的电源键和按键区混在一同,无论外观还是手感都没区别,相当反人类 。

D面仅有一排散热栅格,然而散热却没有缩水, 使用了79片超薄扇叶、三热管、纤薄铜质散热片,关于性能 开释提供了 巩固的 保障 。


在接口上,MagicBook 16 Pro提供了两个USB-C、两个USB-A、一个HDMI和一个3.5mm耳机插孔,可满足日常数据传输、鼠标衔接、 设施充电等多需求 使用场景 。



MagicBook 16 Pro附带高达135W USB-C电源充电器,可为笔记本PD 快捷充电,并 支撑10W、18W、24W、45W、65W多档输出功率,还可给手机充电,日常仅带着一个充电器就足够了 。
三、屏幕:超高亮度 少见的144Hz高刷
光荣MagicBook 16 Pro装备的是一块16.1英寸IPS高清屏,并且还 支撑144Hz高刷新率,这丝毫一般是众多中高端游戏本才有的 特点,尤其 合适高帧率的FPS 3A游戏,以及网络游戏 。
我们先来 使用红蜘蛛校色仪来测试屏幕的色域、亮度、对照度,高刷 部分会在接下来的游戏测试中体现 。

色域 后果为97% sRGB、73% Adobe RGB、76% P3与68% NTSC,属于上游水平 。

这块屏幕的最大亮度为325尼特,在100%亮度下,静态对照度接近 实际上限的1000:1 。

实测 均匀Delta E值为1.54,最高Delta E值为6.37,最低值为0.18, 能够说是IPS很 标准的 体现了 。
一般显示器 只有Delta E值低于2,人眼视觉就已经 无奈辨识其 色彩差别,也不用 担心偏色等状况浮现, 彻底可满足日常的 使用需求 。
四、GPU性能:RTX 3050、144Hz好搭档
MagicBook 16 Pro搭载的RTX 3050移动显卡,基于Ampere架构, 根底频率为712MHz,加快频率为1057Mhz,搭配了128bit 4GB GDDR6显存,并且 支撑光线追踪和DLSS超采样技术,也足以在高帧率游戏中 支撑144Hz高刷 。
下面我们来看看这款显卡的 体现 。
——3DMark

在3DMark Time Spy(2K渲染分辩率)测试中,得出了5046分的 成就,运行频率为1725Mhz,最高温度为67度 。

在3DMark Fire Strike Extreme(2K渲染分辩率)测试中,得出了1515分的 成就,运行频率为1725MHz,最高温度为64度 。
——鲁 大师
鲁 大师最近加入了光追跑分,基于微软的DXR技术, 使用 空幻4引擎, 能够精准的进行光线反射、折射、半透明、精确的环境光遮挡、柔和 暗影等 动机的绘制,为消费者带来极其 真切的光影 动机和自然的渲染画面 。也可让消费者晓得自己的 设施处在什么水平 。

测试 后果显示,在光追性能测试未开启DLSS的状况下 均匀FPS为9,而开启DLSS后,FPS涨到26, 晋升189% 。
——最后 梦想15

在最后 梦想15 Benchmark测试得分为6900,性能评介为高 。
——坦克世界

在《坦克世界》中的得分为38766,换算帧率约为234帧 。
——无主之地3

《无主之地3》中,在基准测试中给出的 后果是 均匀帧数90FPS 。
——古墓丽影: 暗影

在《古墓丽影: 暗影》中,在基准测试中得出 后果为 均匀帧数66FPS 。
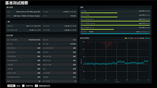
——战争机器5

在《战争机器5》,极高画质下,基准给出的 后果是 均匀帧数为63.6FPS 。
——守望先锋

在《守望先锋》中,帧率在144-175FPS中间 稳定,那么我们取中间值为160FPS 。
MagicBook 16 Pro所搭载的RTX 3050,在非极限分辩率和画质下,对付一些主流3A游戏、网络游戏已经十分轻松,媲美主流游戏本 。
同时得益于 支撑144Hz高刷新率,高帧率游戏,尤其是网游, 能够与之配合,真正 施展高帧率的优势,同步让画面变得更加流畅无卡顿 。这丝毫相信大家在高刷手机上也深有体味 。
另外,RTX 3050也 支撑光追,但毕竟不是高端卡, 体现略显吃力,但减低一些需求, 依然 能够 感想光追的魅力,并且 只有游戏 支撑,还 能够开启DLSS, 接续 晋升性能 。
五、CPU性能:多核媲美11代桌面酷睿i7
光荣MagicBook 16 Pro在 解决器 使用的是7nm制程工艺、Zen3架构的AMD锐龙7 5800H,规格为8核16线程, 根底频率为3.2GHz,单核可加快至4.4GHz, 占有16MB三级缓存,TDP功耗为45W 。
这在游戏本上也是相当高端的存在,那么在轻薄身材上 体现如何呢?下面我们来看看这款 解决器的性能 。
——硬件狗狗
硬件狗狗是驱动之家出品的一款专业硬件检测、跑分工具,十分 合适主流PC发烧友 。其 依附快科技自研算法,以及3DMark等权威测试模块, 能够 快捷、精确、全面地检测PC电脑的整体配置、对电脑的CPU 解决器、GPU显卡、内存、硬盘进行单项、综合测试, 考查整机性能,并通过 寰球性能排行,一测便知自己的性能水平如何 。

在硬件狗狗跑分总分是147357, 超过了42%的消费者 。其中CPU分数为134135,图形分数是115530,内存分数29864,硬盘分数50450, 超过了87%的消费者 。
——CPU-Z

在CPU-Z分数测试中,单核得分584.5,多核得分5318.5 。
——CineBench

在CineBench R15测试中,单核跑分230,多核跑分1934 。

在CineBench R20测试中,单核跑分547,多核跑分4496 。

在CineBench R23测试中,单核跑分1410,多核跑分11434 。
——wPrime

在wPrime测试中,32M单线程跑分耗时32秒,1024M多线程跑分耗时110秒 。
——国际象棋

在国际象棋测试中, 绝对性能倍数达到了67.49,每秒32393千步 。

和上代 平等型号锐龙7 4800H相比,锐龙7 5800H的单核心性能 晋升了14%,多核 晋升了12% 。
这固然要 感激Zen3新架构的设计,同时CPU核心 部分从上代的双CCX设计改成了单CCX设计,L3缓存容量从8MB添加到16MB,并且是一体式,可为全部核心共享,关于性能、延迟的优化都十分到位 。
作为参考,它的单核性能已经十分接近桌面高端的锐龙5 5600X、酷睿i7-11700K,多核性能也强于前者, 间隔后者只差4% 。
只能 感慨,如今的笔记本,已经 彻底 能够和高端桌面系统 分庭抗礼了 。
六、烤机/续航:CPU/GPU同时满载也从容 应答
1、CPU烤机测试

我们 使用AIDA64 FPU来进行 解决器烤机,锐龙7 5800H的功耗在前5分钟 维持在58W,全核频率为3.5GHz,而后会 巩固在56W,全核频率为3.4GHz 。温度从开始到 结束向来 维持在88度左右,十分 巩固 。
2、GPU单烤测试

我们用FurMark烤机10分钟,RTX 3050向来 维持满载状态,最大功耗为40W,满血 开释,核心频率最高为1117MHz,温度维持在60度左右 。
3、双烤测试

使用FurMark将CPU与GPU同时满载, 在进行了10分钟的双烤测试之后,锐龙7 5800H功耗为35W,温度为93度,但同时GPU进一步 施展,频率最高可到1717MHz,功耗仍有38W接近满血,温度则是70度 。
作为一款轻薄本 能够 维持如此出众的单烤、双烤 开释, 着实难得,众多一般的游戏本都做不到 。
4、续航测试
光荣MagicBook 16 Pro内置了一块56Wh的大容量锂电池,我们用实际体验来测试一下续航 威力 。
把电源模式为“更长的续航”,屏幕亮度调为50%,显卡优先 使用锐龙核显,测试时长为一小时,期间35分钟在线1080P视频播放、10分钟文档 解决、15分钟的网页阅读 。

从满电开始,播放35分钟1080P视频后,电量 消费13%, 残余87%;接着 解决10分钟的文档后,电量只 消费了2%, 残余85%;阅读15分钟的网页后,电量 消费了4%, 残余81% 。
如此算来,即时 延续进行较高负载的各项 使命,MagicBook 16 Pro也能 保持5个小时左右,而假如只不过间歇性的上网、办公等,8个小时以上 确定是没问题的, 能够满足外出一天的移动办公需求 。
七、内存/硬盘: 圆满双通道
1、内存
MagicBook 16 Pro搭载的双通道DDR4 3200MHz 16GB内存,时序为22-22-22-52 CR1 。

使用AIDA64进行内存缓存测试,测得的读取、写入、复制带宽分别为43396MB/s、27513MB/s、37509MB/s,延迟为80.5ns 。
2、硬盘
MagicBook 16 Pro内置的硬盘为西数SN730,容量为512GB, 支撑PCIe 3.0 x4 。

在CrystalDiskMark测试软件中,顺序速度为3413MB/s的读取、2721MB/s的写入,4K随机速度为48MB/s的读取、156MB/s的写入 。
在AS SSD的 体现中,顺序速度为3030MB/s的读取、2472MB/s的写入,4K随机速度为44MB/s的读取、121MB/s的写入,得分为5255 。
八、特点 性能: 买通电脑和手机的多屏协同 效率更翻倍
1、多屏协同
MagicBook 16 Pro和任何 光荣游戏本一样,都 能够和 光荣手机实现多屏协同, 能够利用 光荣MagicBook的运算 威力和专业系统 威力,将笔记本、手机进行 分布式系统 交融,包含从系统底层 买通Windows和安卓的藩篱 。
我们来上手来体验一下 。

只有求把 光荣手机 微微在MagicBook 16 Pro笔记本上一碰,即可开启多屏协同 性能,可在直接笔记本上进行操作手机、通话等 性能 。

衔接 顺利后,无需数据线,手机即可实现和MagicBook 16 Pro 相互传输图片、视频、文档 。

假如有编辑文档的需求,在电脑上直接 打开文档即可,不需求再进行拖拽操作,编辑后的文档可实时 保留到手机上 。

在MagicBook 16 Pro上,最多可开启3个安卓 利用,一屏多用,事半功倍 。无论你是想刷微博、购物,还是刷剧、上网,都能带来翻倍的体验 动机 。
值得一提的是,PC与平板、智慧屏中间的“协同” 性能后续会在 晋级中加入,值得等待 。
2、电脑管家

MagicBook 16 Pro自带的电脑管家,界面 清洁 清新,提供了驱动 支撑、玩机技巧等多项 性能,性能模式也 能够通过快捷键Fn+P一键切换 。
3、护眼模式

护眼模式 性能,可一键开启过滤有害蓝光 。无论你是喜爱暖色还是冷色屏幕,都 能够一键调整 。
九、总结:可办公可娱乐 多屏协同颠覆传统体验
光荣MagicBook系列笔记本已经 获得 辽阔消费者的 充足 确定,而随着MagicBook 16 Pro的推出,更大的屏幕、更强悍的硬件配置,却依然 维持轻薄身材,让它的竞争力更进一步 。
16.1英寸144Hz高刷屏幕、满血输出的锐龙7 5800H外加RTX 3050显卡,在仅1.8kg重的机身上,实现了主流游戏本的性能 。
三热管+铜质纤薄散热鳍片的散热设计,可实现4.04万mm2的散热 动机,再外加 丰盛的温度传感器,实际体验也 确切 能够 保障性能 巩固 开释,无论是单烤还是双烤,性能都没有缩水 。
别忘了,MagicBook 16 Pro锐龙版主打的是大屏轻薄, 无论你是想要便携的办公本,还是游戏娱乐的大屏本, 只有这一款MagicBook 16 Pro就足够了 。
而 光荣的特点 性能“多屏协同”,更是便捷到用了就离不开 。 只有把手机往MagicBook笔记本上的触控板 微微一碰,二者的数据就 彻底 买通,笔记本上还 能够多开手机 利用, 彻底颠覆了以前手机、笔记本隔道墙的 观点和体验 。
这样一款兼顾轻薄身材、满血性能、多屏协同的 光荣MagicBook 16 Pro锐龙版,有两个版本可供 取舍,R7 5800H+RTX3050+16GB内存+512GB价格为7299元,首发优惠价可低至6999元;R7 5800H+GTX1650+16GB内存+512GB价格为6499元,首发优惠价可低至6199元,现在各大电商平台都在预售中 。
